精斗云云会计菜单自定义操作指南
日期:2025-10-28 09:13:39 | 人气:
精斗云菜单按需隐藏设置,这样提升用户体验,让不需要的自动挪位,菜单批量显隐
批量显示/隐藏菜单,提升菜单的灵活性
二、操作指南
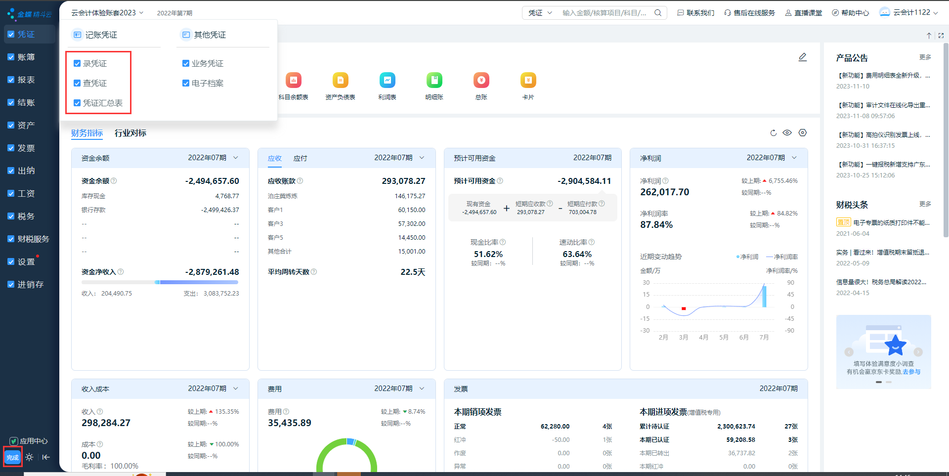
1、隐藏菜单
操作:鼠标移到具体的二级菜单栏上,点击图标进行设置,点击确定即可隐藏该二级菜单。
此操作对该账套下所有用户生效,目前仅允许账套管理员进行菜单自定义(即该入口仅账套管理员能看到)


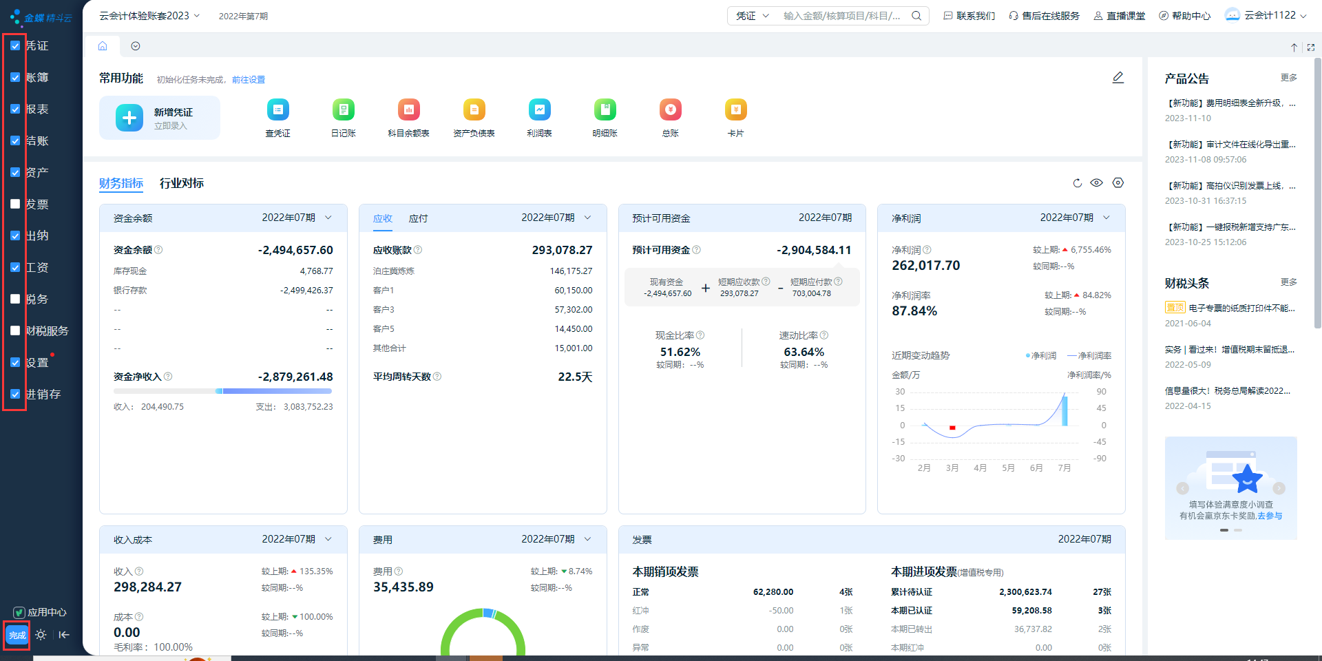
2、显示菜单
操作:点击左下角图标,勾选已隐藏的菜单,点击【完成】即可显示隐藏的菜单

3、批量显隐菜单
操作:点击左下角

图标,取消勾选一级菜单,点击【完成】即可批量隐藏不常用的菜单


